Publicado 25/10/2023 15:01
- Comunicado -

Prosimo presenta Cloud Cost 360, que permite a las empresas superar los costes de la red en la nube (1)

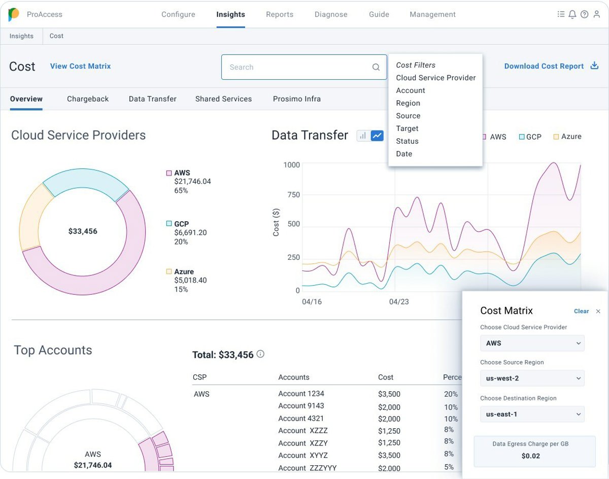
Fig 1: Cloud Cost Visabilty from Prosimo
Fig 1: Cloud Cost Visabilty from Prosimo - PROSIMO/PR NEWSWIRE
(Información remitida por la empresa firmante)

Resolver los tres desafíos principales en la gestión de los costes de la red en la nube y la alineación del crecimiento empresarial

Resumen:

  • Al aprovechar conocimientos profundos sobre cada flujo de red entre regiones y proveedores de nube, Prosimo permite una visibilidad precisa de los costos para la salida de datos, herramientas de infraestructura nativa de la nube compartida y servicios de seguridad.
  • Permite a los propietarios de plataformas en la nube realizar contracargos a sus equipos de aplicaciones en función del uso del tráfico, los recursos y las identidades nativas de la nube, como etiquetas, cuentas y grupos lógicos.
  • Implementa control de costes y decisiones de mayor calidad: facilita el enrutamiento del tráfico a través de todas las rutas disponibles, como la red troncal de la nube y conexiones privadas de proveedores de infraestructura digital, como Equinix y socios de telecomunicaciones.

SAN JOSE, California, 25 de octubre de 2023 /PRNewswire/ -- Prosimo, líder en redes multinube, está transformando el panorama de la gestión de costos de la nube con su suite Cloud Cost 360, un enfoque innovador que ofrece información incomparable sobre los costos de las redes, los cargos por datos de salida y destaca los importantes ahorros de costos logrados al utilizar de manera efectiva todos los caminos disponibles, como la red troncal de la nube y las conexiones privadas construidas a través de las nubes.

Los costes de red representan un promedio del 17% de los gastos generales de la nube y una de las principales preocupaciones para los propietarios de presupuestos de nube y FinOps. Tradicionalmente, las plataformas de costos de la nube y las herramientas de visibilidad nativas de la nube se han centrado principalmente en los costes de computación y han pasado por alto los intrincados detalles de los gastos de redes. Prosimo aborda este desafío proporcionando visibilidad avanzada de los costes de redes dentro y entre nubes.

Aprenda más:

"Los costes de las redes en la nube son un área nueva que las empresas deben considerar. Trabajar con múltiples proveedores de la nube es adecuado para la mayoría de las empresas, pero eso las expone a cargos por salida de datos", observó Andy Linham, estratega sénior de Vodafone Business en Vodafone Business. "La observabilidad y la responsabilidad son claves para reducir el impacto de estos costos, y ahí es donde una solución completa aporta enormes beneficios".

Las tres brechas principales en la gestión de costes de redes en la nube

La creciente complejidad de configurar y administrar servicios nativos de la nube genera desperdicio de nube y preguntas sobre la optimización de los costos de la nube. A pesar de la gran cantidad de herramientas de visibilidad y observabilidad, persisten tres preguntas clave sin respuesta en las soluciones actuales.

Cómo desbloquear la visibilidad total y las ventajas nativas de la nube

Prosimo se destaca por proporcionar una visibilidad incomparable de múltiples nubes al abstraer las complejidades de los proveedores de nube individuales y orquestar los recursos de red nativos de la nube. Ubicado de manera única en la ruta de datos del tráfico, Prosimo ofrece visibilidad integral (N4-7) y conectividad optimizada, lo que en última instancia reduce el tiempo de obtención de valor y ahorra en costes de la nube.

"Las redes en la nube representan más del 17% de los gastos mensuales estimados en la nube para las empresas. Como ejemplo, uno de nuestros clientes recientes, a quien se incorporaron varios cientos de VPC/VNET, experimentó cargos de transferencia de datos y de red que superaron los 300.000 dólares", afirmó Mani Ganesan, jefe de producto, Prosimo. "Este aspecto es fundamental para los equipos de plataformas en la nube y Cloud FinOps, que se esfuerzan por comprender, reembolsar y optimizar los costos mientras mantienen el máximo rendimiento para las aplicaciones y servicios basados en la nube. Prosimo aborda este problema crítico a través de su capacidad distintiva de atribuir cada flujo de red a un propietario de la aplicación y optimizar los caminos que podrían tomar para minimizar costes".

Únase al debate: 'How to Tame Cloud Egress Cost '

Valor n. 1: obtenga visibilidad nativa de la nube por cuentas, regiones y nubes

Prosimo profundiza en los flujos de red, particularmente desde un punto de vista centrado en las aplicaciones, conectándolas con los respectivos propietarios de las aplicaciones mediante identidades nativas de la nube. Esto permite a los Cloud Teams monitorear patrones de uso, rastrear la utilización de recursos y obtener información valiosa sobre el tráfico de datos. En consecuencia, esto facilita una toma de decisiones bien informada y una asignación eficiente de recursos.

Además, equipa a los líderes de redes en la nube para responder preguntas críticas como optimizar el gasto de recursos, mejorar la eficiencia informática de la red para arquitecturas inalámbricas y garantizar la visibilidad de elementos como cargos de salida, cargos de puertas de enlace NAT y el tamaño adecuado de las arquitecturas de seguridad.

Este alto nivel de conocimiento empodera a los propietarios de presupuestos de la nube y a los equipos FinOps, mejorando su comprensión y capacidades de pronóstico relacionadas con el uso de la nube.

Valor n. 2: implemente un contracargo simple y preciso para entornos de nube

Prosimo simplifica la gestión del uso de la nube al simplificar las complejidades inherentes al uso de aplicaciones compartidas. Se destaca en la asignación precisa de costos a aplicaciones o unidades basadas en patrones de uso, lo que garantiza claridad para modelos de contracargo efectivos, para diferentes equipos de aplicaciones, unidades de negocios, etc. Prosimo mejora la visibilidad de los patrones de uso, los recursos y los costos asociados, lo cual es crucial para una óptima estrategia de contracargo. Aborda los complejos precios de los proveedores de la nube, brindando a los propietarios de aplicaciones información útil para tomar decisiones rentables.

Valor n. 3: utilice la ruta de red optimizada para el tráfico de aplicaciones en la nube

Las empresas a menudo gastan de más al utilizar el modelo de pago por uso del proveedor de la nube, especialmente cuando exceden un modesto umbral de transferencia de datos de 25 Mbps, lo que hace que las rutas privadas sean más rentables. Sin embargo, estas rutas privadas (por ejemplo, WAN empresarial, proveedores de coubicación) no siempre se utilizan en su totalidad debido a la falta de control centralizado en la gestión de varias rutas según las necesidades de aplicación y cumplimiento.

La posición única de Prosimo en el camino de los datos ofrece una clara ventaja. Al proporcionar una amplia visibilidad del tráfico de usuario a aplicación y de aplicación a aplicación, Prosimo permite efectivamente una toma de decisiones documentada para optimizar los gastos de red. Permite a las organizaciones optimizar los costes aprovechando estratégicamente las rutas privadas junto con las redes troncales de la nube pública, teniendo en cuenta las ubicaciones regionales y de zonas de disponibilidad.

Libere el potencial de la optimización de costos de la nube con Prosimo. Programe una demostración hoy para obtener más información sobre cómo el enfoque visionario de Prosimo puede transformar la gestión de costes de su nube. Conecte nuestras API a su panel de costes existente y emprenda un viaje para reducir el gasto en redes, utilizando rutas privadas para lograr la máxima rentabilidad.

Recursos

Conecte con Prosimo

Acerca de Prosimo:

Prosimo ofrece una infraestructura multinube simplificada para viajes a la nube empresarial distribuida. Las empresas innovan más rápido y mantienen el control con la pila integrada de Prosimo. Esta pila combina redes en la nube, rendimiento, seguridad, observabilidad y gestión de costes, todo ello impulsado por conocimientos de datos y modelos de aprendizaje automático con redes en la nube autónomas para reducir la complejidad y el riesgo. Las empresas orientadas a la nube, incluida F100, han adoptado Prosimo para implementar con éxito aplicaciones generadoras de ingresos, mejorar la eficiencia operativa y acelerar resultados comerciales positivos. Prosimo cuenta con el respaldo de inversores destacados como General Catalyst, WRVI Capital y Blackrock. Para obtener más información, visite https://www.prosimo.io.

Contacto de medios:Mehul Patelpress@prosimo.io

Foto - https://mma.prnewswire.com/media/2254038...

Foto - https://mma.prnewswire.com/media/2254039...

Foto - https://mma.prnewswire.com/media/2254040/Prosimo_Group_34145_1_Infographic.jpg

View original content:https://www.prnewswire.com/news-releases/prosimo-presenta-cloud-cost-360-que-permite-a-las-empresas-superar-los-costes-de-la-red-en-la-nube-301965970.html

Contenido patrocinado

Comunicados

Si quieres mejorar el posicionamiento online de tu marca, ahora puedes publicar tus notas de prensa o comunicados de empresa en la sección de Comunicados de europa press

Si necesitas asesoramiento en comunicación, redacción de tus notas de prensa o ampliar la difusión de tu comunicado más allá de la página web de europa press, ponte en contacto con nosotros en comunicacion@europapress.es o en el teléfono 913592600